Поделиться
VK Telegram OK

Fig Security выходит из-под контроля, выделив 38 миллионов долларов, чтобы помочь командам безопасности справиться с изменениями

Искусственный интеллект
AGILog · 2026-03-03 14:00

Для предприятий возможность изучать данные открывает гораздо больше возможностей, чем просто новые способы зарабатывания денег. Современный корпоративный технологический стек невероятно сложен - в нем используются десятки инструментов, которые работают сообща и по—разному меняют ситуацию, поэтому возможность анализировать потоки данных позволяет компаниям понять, когда, где и почему что-то выходит из строя.

Но службы безопасности не могут ждать, пока что-то сломается, чтобы починить это. Используя метафору: нельзя быть уверенным в том, что сигнализация, которая не срабатывает какое-то время, сработает. А современный стек безопасности настолько насыщен инструментами, что небольшое изменение в одном инструменте может привести к непредсказуемым последствиям, которые могут поставить под угрозу возможности обнаружения и реагирования.

Fig Security, стартап, созданный ветеранами израильских подразделений кибербезопасности и анализа данных 8200 и Mamram, утверждает, что помогает командам безопасности справляться с этим, отслеживая стек безопасности, чтобы узнать, соответствуют ли их правила, средства защиты, а также возможности обнаружения и реагирования. функционируют или отклоняются от курса в результате изменений. AGI_LOG эксклюзивно узнал, что стартап только что вышел из-под контроля с начальным финансированием в размере 38 миллионов долларов и финансированием серии А.

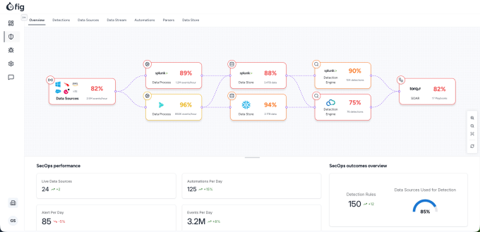
В двух словах, технология стартапа отслеживает потоки данных в стеке безопасности, от источника к источникам, через конвейеры данных и хранилища данных до платформ управления безопасностью и автоматизации реагирования, а затем предупреждает команды безопасности, когда изменения в любой момент влияют на возможности обнаружения или реагирования. Платформа также позволяет компаниям моделировать, как новые исправления, патчи или изменения могут повлиять на их систему, прежде чем они будут внедрены.

“Вместо того, чтобы смотреть на данные, отслеживать их и видеть, к чему они приводят, мы смотрим на ваши обнаружения, потому что это то, над чем вам нужно работать”, - объяснил AGI_LOG генеральный директор и соучредитель Fig Гал Шафир (на фото вверху, в центре). “Обнаружение или реагирование на него - это единственный источник достоверности, и затем мы отслеживаем работоспособность и то, что должно произойти с данными, чтобы в случае чего активировать обнаружение. А затем мы предупреждаем [службу безопасности], если что-то не соответствует действительности, в режиме реального времени”.

По словам Шафира, Fig добивается этого, собирая данные компании по мере их прохождения через различные инструменты инфраструктуры и понимая, как они изменяются в процессе обработки. Это позволяет компании создать “цепочку данных”, которая может быть использована для определения того, как любые изменения в вышестоящем потоке могут нарушить работу средств безопасности в реальном времени.

Стартап заявляет, что для выполнения всего этого он подключается к каналам передачи данных и Системам информации о безопасности и управления событиями (SIEM), что позволяет использовать его технологию в самых разных инструментах безопасности и средах.

Запуск Fig происходит по мере того, как предприятия развиваются в режиме реального времени, особенно в условиях, когда руководителям компаний необходимо выяснить, как инструменты на базе искусственного интеллекта могут помочь снизить затраты, уменьшить количество человеческих ошибок и повысить эффективность. Но появление такого количества инструментов еще больше усложнило жизнь современным специалистам по безопасности. Какие средства защиты должны быть приоритетными для CISO? Какие меры безопасности следует принять, поскольку хакеры используют искусственный интеллект для проведения все более изощренных атак?

Шафир, который возглавлял глобальную архитектурную команду Google Cloud Security до создания Fig, говорит, что воочию убедился в этой неопределенности, когда встречался с клиентами во время презентации продуктов Google для искусственного интеллекта.

“Все директора CISO, независимо от размера команды, бюджета на обеспечение безопасности или размера компании, говорили: "Подождите, я понимаю, что ИИ - это действительно круто, но я не знаю, доверяю ли я своим обнаружениям прямо сейчас, как я могу доверять ИИ, который говорит мне, что все в порядке завтра, если я не буду доверять данным, содержащимся под ним?”

Это привело Шафира и его соучредителей, Нира Лойю Дахана (исполнительный директор) и Роя Хаймофа (технический директор), к осознанию того, что они могут решить проблему служб безопасности, понимая, что происходит на местах.

“Это был момент, когда мы сказали: "Хорошо, люди понимают, что существует большая проблема, но решения нет, потому что существует так много поставщиков и сложная инфраструктура, почти по своей природе". Это был момент, когда мы должны были прекратить то, что делали, уволиться и заняться созданием Fig”, - сказал Шафир.

Шафир говорит, что с момента запуска 8 месяцев назад у Fig теперь есть крупные корпоративные клиенты, число которых исчисляется “двузначными цифрами”, и ожидает, что к концу года это число вырастет до 50-100.

Стартап будет использовать свежие денежные средства для расширения своей деятельности в Северной Америке и утроения численности персонала, занимающегося разработкой и выводом на рынок.

Инвесторами, участвующими в раундах финансирования, являются Team8 и Ten Eleven Ventures, а также специалисты по безопасности, в том числе Дуг Мерритт (бывший генеральный директор Splunk), Рене Бонвани (бывший директор по маркетингу Palo Alto Networks) и основатели Demisto и Siemplify.